成功案例

应用场景
销售政策复杂多变
结算对象多、数据量大
绩效计算效率要求高
组织、结算对象、政策调整频繁
业务痛点

激励政策难以设计
销售政策设计需平衡多方面因素,业财数据口径统一和实时模拟计算是个难题

多维规则管理困难
「多维、多层、多指标、分时、分段、分区域」规则管理难,多版本、预提、回算等特殊要求难满足

计算过程复杂难追溯
计算过程复杂,周期长,并且难以追溯计算过程,寻找问题比较困难

精准绩效分析难实现
无法针对已有数据进行即时有效的绩效分析,无法实现结果到业务的追溯分析
产品功能

产品优势

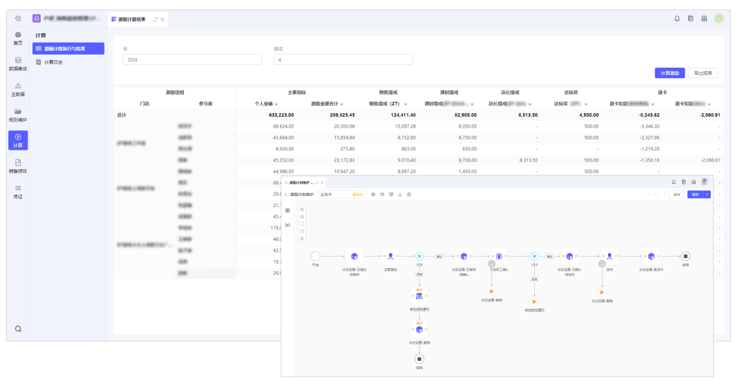
图形化规则管理: 通过多维绩效组合围绕单一销售政策或政策组进行灵活定义

自动化数据处理: 支持主数据、业务数据自动集成集成,支持绩效数据的高效会计处理

高效化绩效计算: 政策组合计算实现从业务数据到绩效的准确高效自动生成,可追溯可确认

灵活化因素测算: 可快速模拟不同假设下销售政策激励情况,评估调整销售政策以达成销售目标

















